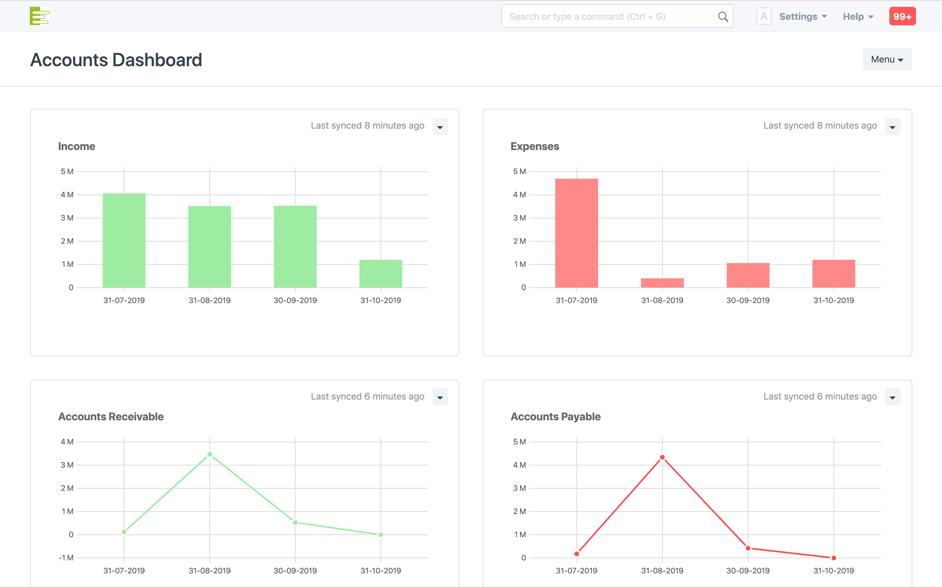
كن على إطلاع مباشر على جميع الحركات النقدية الخاصة بعملك. وحدة محاسبة متكاملة تغطي جميع أمورك المحاسبية من الألف إلى الياء.
إدارة دورة حياة الموظف الكاملة بدءًا من طلبات التوظيف والتقديم للوظيفة و تنظيم المقابلات والالتحاق بالعمل وكشوف المرتبات والحضور والمصاريف والممتلكات وغيرها الكثير.
زيادة الإنتاجية وخفض التكاليف من خلال تنظيم دورة المشتريات ودورة المبيعات وتحسينها بشكل مستمر
إنشاء قائمة المكونات للأصناف المنتجة لمختلف المراحل، إنشاء خطط الإنتاج، تنفيذ وتسجيل ومتابعة خطوات الإنتاج والتصنيع، وإدارة الناتج والمخزون وربطها مباشرة في المبيعات، كل ذلك بكفاءة عالية وتنظيم فعال
العمل على زيادة الاستحواذ على زبائن جدد والحفاظ على الزبائن القدامى ورفع مستوى العناية بازبائن وتتبع العملاء المتوقعين والفرص، وإرسال العروض ومتابعة الزبائن بشكل مستمر وفعال
تسليم المشاريع الداخلية والخارجية في الوقت المحدد وإمكانية حساب الميزانية والربحية. وتتبع المهام والجداول الزمنية والمشاكل حسب المشروع.
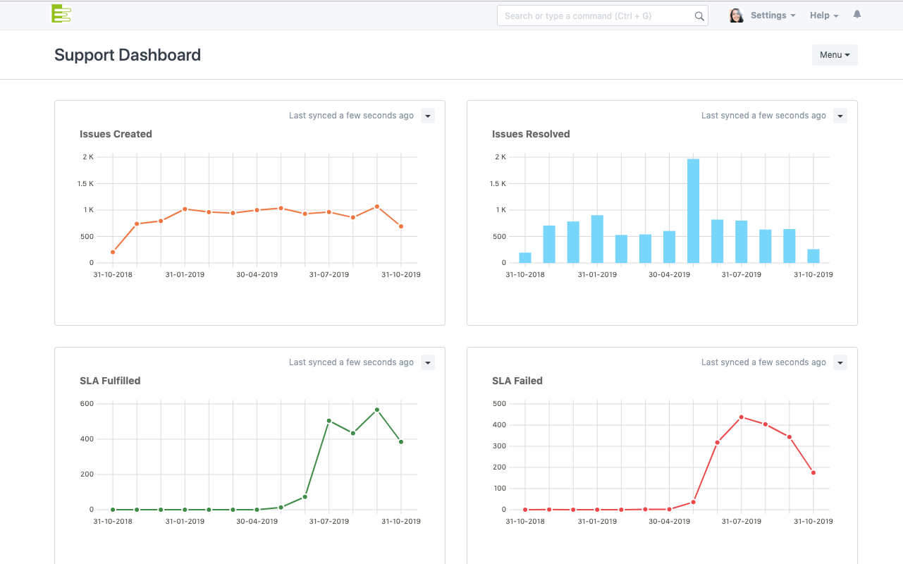
تقديم تجربة خدماتية أفضل باستخدام أداة متابعة المشكلات الذكية وقاعدة بيانات متكاملة.
متابعة وإدارة تفاصيل الأصول وحركتها ومرونة تعديل القيم والغائها.
يشمل ERPMax إدارة محتوى مميزة بالكامل مع مدونات وصفحات ويب ومتجر إلكتروني متكامل
واجهة محاسبية تسلط الضوء على مؤشرات الأداء الرئيسية من خلال إمكانية إنشاء متغيرات محاسبية وتعديل الواجهات لملائمة طبيعة عملك، ويتيح لك إمكانية تحليل كل قسم من اقسام العمل في مكان واحد.
إمكانية إنشاء شجرة حسابات لهيكلة دفاتر الأستاذ حسب الرغبة لتشكل سياسة الشركة في إدارة الحسابات. بإمكنك إنشاء حسابات فرعية، وتجميع الحسابات تحت مجموعة معينة أو مجموعة فرعية بالترتيب الأمثل حسب متطلبات العمل
متابعة دفتر الأستاذ ليكون واضح ودقيق لتجنب حالات عدم التطابق عند إغلاق الحسابات. تتبع الإيرادات والمصروفات (المؤجلة أو المستحقة)، قم بإعداد الإشعارات التنبيهية لفترة إغلاق الدورة أو للتحكم في مستويات التدفق النقدي. بالإضافة الى ذلك يمكنك تسجيل الدفعات المقدمة وتسويتها بسهولة ويسر.
قم بإصدار الفواتير لعملائك ومتابعة الذمم المالية والدفعات المستحقات بسهولة، من خلال المطالبات المالية عن طيرق الإشعارات عبر البريد الإلكتروني أو رسائل التذكير عبر الرسائل القصيرة. يمكنك إنشاء قوالب طباعة مخصصة للفواتير واختيار إعدادات مفضلة في أي وقت من الأوقات. كما بإمكانك إعداد قوائم الأسعار وتجهيزها ليتم استخدامها بشكل تلقائي في جميع الحركات المستقبيلة.
تعد إدارة المعاملات بعملات مختلفة أمرًا بسيطًا باستخدام برنامج المحاسبة الخاص بنا. أرسل الفواتير وأضف النفقات بأي عملة ، ودع النظام يحولها إلى عملتك الأساسية. يمكنك حتى مشاهدة المعاملات المالية والتقارير بعملات متعددة.
لا تضيع وقتك في إرسال فواتير التجديد كل شهر. يمكنك استخدام ميزة الاشتراكات للحصول على الفواتير التي يتم إنشاؤها وإرسالها بشكل تلقائي.
إنشاء حسابات بنكية ونقدية غير محدودة ، وتتبع أرصدتها الافتتاحية والحالية. احتفظ بحسابات مصرفية لمورديك وعملائك. تأكد من مزامنة بياناتك المالية من خلال تحميل كشف الحساب البنكي بنقرة واحدة. مما يجعل المخالصات والتسويات سهلة وسريعة.
بإمكانك القيام بإضافة حقول جديدة على النماذج مباشرة من خلال النظام دون الحاجة إلى مبرمجين أو إصدار جديد. أنشئ النماذج الخاصة بك مباشرة، واستعرضها في التقارير دون الحاجة لكتابة سطر كود واحد.
استقطب ووظف الكفاءات بطريقة ذكية. نظم عملية التوظيف باستخدام أدوات جاهزة لإدارة عملية التوظيف بالكامل، عن طريق نشر الشواغر الوظيفية على الموقع الإلكتروني، السماح للمتقدمين باتمام الطلبات، مراجعة طلبات المتقدمين، وتقييمها، ومراسلتهم مباشرة من النظام، وتخزين الملفات الضرورية. بإمكانك أيضاً ربط عملية التوظيف بخطط مسبقة للشواغر المطلوبة لتكون متأكداً من ملئ الشواغر المطلوبة دون زيادة أو نقصان وضمن حدود الميزانية الموضوعة.
يمكن أن تكون إدارة معلومات الموظف معقدة وصعبة ، لأنها تتطلب تتبع المستندات الخارجية. يتيح لك ERPMax تحميل ومشاركة ملفات الوسائط المتعددة (مثل الصور ومقاطع الفيديو والمستندات). يمكنك اختيار تحميل الملفات مباشرة أو استخدام رابط ويب.
استمر في تطوير مهارات فريقك من خلال وحدة برنامج تدريب الموارد البشرية. قم بجدولة أحداث التدريب لموظفيك ، والتي يتم ربطها تلقائيًا بتقويم الموظفين حتى يتمكن الجميع من عرض التدريبات المجدولة وتخطيط قوائم المهام الخاصة بهم وفقًا لذلك.
تتبع أداء الموظف بأسلوب مبتكر وطور فكرة تمييز الفريق باستخدام نظام النقاط التفاعلي. بالإضافة لوحدة تقييم مدمجة ولوحة معلومات لمؤشرات الأداء الرئيسية للموارد البشرية الأساسية ، يمكنك مراقبة تقدم الموظفين ومعالجة زيادات الرواتب والمكافآت لأصحاب الأداء الأفضل.
قم بإدارة المصاريف وطلبات السفر وسلف الموظفين بكفاءة من خلال برنامج إدارة الموارد البشرية وكشوف المرتبات. يساعد ERPMax المدراء على رؤية جميع نفقات الموظفين دفعة واحدة. تساعد الموافقات السلسة ومهام سير العمل القابلة للتعديل على توفير الجهد اليدوي لإدارة مطالبات النفقات.
تدمج وحدة إدارة الموارد البشرية تتبع الحضور مع إدارة كشوف المرتبات والإجازات بشكل سلس جداً. يتضمن ERPMax خيارات متعددة لتسجيل الحضور في الوقت الفعلي ، بما في ذلك الإتصال والشبك مع الأجهزة البيومترية.
إنشاء خيارات إدارة الإجازات لكل قسم أو وحدة عمل. وما عليك سوى إدخال عطلات نهاية الأسبوع ، وتحديد عدد ساعات العمل ، ومنح الإذن بنقل الإجازات والمزيد ، كل ذلك يتم بشكل سلس جداً من خلال النظام. سيظهر كل شيء في تقويم الإجازات ودفاتر الأستاذ المركزية لملخص الإجازات ، والتي توفر رؤية شفافة لجميع معلومات إجازات الموظف.
حدد فترة معالجة قسائم المرتبات وقم بتعيين شرائح الضرائب للموظفين. يمكنك أيضًا إضافة قسائم ضريبية متعددة لفترة الرواتب اعتمادًا على القسائم الضريبية لبلدك.
استخدم هياكل رواتب مختلفة لمكافأة الموظفين ذوي الأداء العالي أو ذوي الرتب العالية. يمكنك تعيين طرق مختلفة لحساب الرواتب بناءاً على التحصيلات والخصومات وإعدادات معينة. قم بتعيين كل موظف أو قسم لهيكل الراتب الصحيح ، ثم قم بمعالجة كشوف المرتبات ومشاهدة قسائم الرواتب التي يتم إنشاؤها تلقائيًا.
تخلص من صعوبة اصدار قسائم رواتب فردية وابدأ معالجة كشوف المرتبات بسهولة. يحتوي ERPMax على إنشاء تلقائي لإشعارات الدفع استنادًا إلى كشوف الوقت (مع التحقق التلقائي من الصحة) ومكونات المرتبات وهياكل الرواتب.
يمكنك التحقق من حضور الموظف باستخدام برنامج كشوف المرتبات الذكي الخاص بنا. لا يتطلب الأمر سوى نقرة واحدة لإنشاء قسائم الرواتب بناءً على إجمالي الأيام الحالية ، والإجازة بدون راتب ، ونصف يوم ، وما إلى ذلك.
في بعض الأحيان ، يعتمد راتب الموظفين على عدد الساعات التي عملوا فيها في مشروع معين. إذا تم تتبع هذه الساعات عبر سجل الدوام، فيمكنك التأكد من احتساب جميع الساعات والساعات الإضافية في قسيمة الراتب تلقائيًا.
بفضل إمكانية التعديل والتكييف السهلة في ERPMax ، يمكنك إنشاء تنسيقات طباعة مع علامتك التجارية للحصول على الطابع الخاص بعملك. قم بتضمين ترويسة مؤسستك، أو الحصول على مظهر احترافي أنيق من خلال تضمين معلومات مثل تاريخ الدفع وفترة الدفع.
سواء كان ذلك للحصول على مكافأة أداء استثنائية أو بدل / متأخرات ، فقد تحتاج إلى إجراء تعديلات معينة على هياكل راتبك. لهذا السبب تتيح لك ميزة الراتب الإضافي إضافة أو خصم الراتب لموظف معين أثناء معالجة كشوف المرتبات.
في عالم القواعد العامة لحماية البيانات (GDPR) الصارمة ولوائح البيانات ، نتفهم أهمية الحفاظ على سرية البيانات الآمنة. من خلال إعدادت بسيطة، تأكد من أن كشوف المرتبات الخاصة بالموظفين محمية بكلمة مرور حتى يكونوا الوحيدين الذين يمكنهم الوصول إلى تفاصيل شيكاتهم ورواتبهم. يمكن تكوين كلمات المرور الخاصة بإشعارات الدفع في إعدادات ERPMax.
ادمج بين خطط الإنتاج ومعروضات المتجر. إدارة عملاء ERPMax ، وأوامر المبيعات ، والمخزون ، والشراء ، والمحاسبة ، وإعداد التقارير المالية تجعل التنسيق المباشر عبر جميع قطاعات عملك أسهل.
تقع قائمة المواد للصنف المنتج في قلب نظام التصنيع السحابي لِ ERPMax، ويضمن تحديد هذه المكونات المتانة والدقة عن طريق تسلسل هرمي يبدأ بالمنتج النهائي في أعلى الهرم. ويتضمن أيضًا رموز المنتجات وأوصاف الأجزاء والكميات والتكاليف والمواصفات الإضافية.
باستخدام ميزات أوامر الإنتاج والعمليات ومحطات العمل الخاصة بـ ERPMax ، يمكنك تسجيل الأنشطة اليومية للإنتاج والتصنيع وعرض المنتجات الجاهزة تلقائيًا وبشكل مباشر في متجرك. كما بإمكانك عرض الحالة في الوقت الفعلي للعمل الذي يتم إجراؤه لتصنيع المنتجات، وموقع كل محطة عمل ، وتعيينات الموظفين ، وحالة أمر العمل الحالية والخطوات المعلقة - كل ذلك في شاشة واحدة.
هل يتضمن عملك عمليات الاستعانة بمصادر خارجية لمورد؟ تحقق من ميزة التعاقد الجزئي في ERPMax. إنه يجعل من السهل توفير المواد الخام وتتبع عمل الموردين وعملياتهم. يتم تقييم البضائع النهائية بناءً على تكلفة المواد الخام والخدمات المشتراة.
لنفترض أنك تنتج قمصانًا بأحجام وألوان مختلفة. ستحتاج إلى تتبع كل نوع من أنواع القمصان ومتغيراته ، المعروفة باسم متغيرات السلع. في ERPMax ، يتم تخزين العنصر الأساسي كقالب عنصر ، ويتم تخزين كل من الأشكال كمتغير سلعة. يمكنك تخزين أي سمة ، مثل اللون أو الشكل ، لكل متغير سلعة.
مع ERPMax إدارة السلع ذات الصلاحية في غاية البساطه. حيث يمكن الإطلاع المباشر على توافر السلع ذات الصلاحية مع تسجيل تواريخ الإنتاج، وتواريخ انتهاء الصلاحية وكافة التفاصيل الأخرى. كما بإمكانك مسح الباركود باستخدام كاميرا الموبايل للبحث عن السلعة وأخذ قرارات مبنية على معلومات دقيقة من النظام في وقت حقيقي ومباشر.
استخدم الأرقام التسلسلية لتعريف المنتجات بشكل فريد. قم بإعداد تسمية تسلسلية خاصة بك، وسيقوم ERPMax تلقائيًا بإنشاء أرقام تسلسلية للمخزون الجديد. يمكنك أيضًا مسح الباركود للمنتجات عن طريق كاميرا الموبايل للبحث بسهولة في جميع المخزون.
سواء كان الأمر يتعلق بأوامر العمل لإنتاج طلبيات أو طلب مواد، فسوف يعرض ERPMax كل جانب من جوانب تخطيط موارد الإنتاج. تتبع استهلاك المواد للسلع التسلسلية أو السلع ذات الصلاحية للحد من النفقات وتحقيق عدم إهدار في الموارد بشكل دقيق.
قم بتحقيق أحسن فائدة من المعامل وخطوط الإنتاج على الموارد المتاحة لأوامر الإنتاج. حدد مناطق الضغط وعنق الزجاجة في عملية الإنتاج وقم بإزالتها عن طريق إنشاء خطة الطاقة الإنتاجية على مستوى معروضات المتجر. يمكنك أيضًا الاحتفاظ بجداول التخطيط وإدارتها لفترة زمنية محددة مسبقًا (30 يومًا ، 45 يومًا ، إلخ).
لا تدع الأنظمة تمنعك من قياس المواد بالطريقة التي تريدها بالضبط! تتبع وحدات القياس المختلفة لمخزونك. قم بإعداد نسب التحويل بين المقاييس المختلفة لتسهيل عمليات البيع والشراء وحركات المخزون.
باستخدام تقرير رصيد المخزون السريع ، يمكنك إجراء عمليات تدقيق المخزون للتحقق من المخزون في المستودع ، والتحقق منه مقابل المخزون المسجل في النظام. ما عليك سوى مسح الباركود باستخدام أي جهاز (لا يلزم وجود ماسح ضوئي للرموز الشريطية! بإمكانك استخدام كاميرا الموبايل) وابدأ العد.
لمنع نفاد المخزون، تتبع مستوى إعادة طلب السلعة. عندما ينخفض مستوى المخزون إلى ما دون المستوى المحدد، يقوم ERPMax تلقائيًا بإنشاء طلب مواد. يساعدك هذا على تجديد المخزون في الوقت المناسب تمامًا وتقليل فرص استنفاد المخزون الفجائية.
يجلب ERPMax جميع بيانات المبيعات والشراء المهمة في مكان واحد. توفر لوحات المعلومات عرضًا سريعًا لمؤشرات الأداء الرئيسية ذات الصلة. مع إمكانية إنشاء متغيرات محاسبية وتعديل الواجهات لملائمة طبيعة عملك، ويتيح لك إمكانية تحليل كل قسم من اقسام العمل في مكان واحد.
يتعين على الشركات إدارة آلاف المنتجات الشبيهة ولكن بألوان وأشكال وأحجام مختلفة. في ERPMax، يتم تخزين السلعة أو المنتج الأساسي كقالب، ويتم تخزين كل من الأشكال كمتغير سلعة لتسهيل إدارة وتنظيم المتغيرات بدقة وكفاءة.
ميزة الجرد التسلسلي في ERPMax مفيدة للحفاظ على عرض في الوقت الحالي لتوافر المنتج والمخزون عبر المواقع. يمكنك حتى استخدام رقم تسلسلي لتتبع دورة الحياة الكاملة لأي سلعة - من الشراء أو التصنيع إلى البيع والتسليم. امسح الباركود بكاميرا جهازك بحثًا سريعًا ونتائج أسرع
يمكن إدارة السلع ذات الصلاحية بسهولة من خلال مخزون ERPMax المتكامل - الحفاظ على تواريخ التصنيع وانتهاء الصلاحية، وتحليل انتهاء صلاحية السلع، وما إلى ذلك. يمكنك أيضًا إعداد تسمية تلقائية للسلع ذات الصلاحية بحيث يعنى فريقك بالمشتريات والمبيعات، وليس بحفظ تواريخ انتهاء الصلاحية.
الانطباعات الأولى مهمة. قم بتجميل عروض الأسعار الخاصة بك وحافظ على المستندات خالية من العيوب ومتسقة مع قوالب تنسيق الطباعة المخصصة (باستخدام قوالب HTML).
أداة CRM الخاصة بنا تجعل اكتساب العميل المحتمل مرتفع. استخدم حملات البريد الإلكتروني للتسويق المستهدف، وأرسل رسائل بريد إلكتروني موحدة إلى عملائك من خلال الرسائل الإخبارية الجميلة، وجني فوائد حملاتك من خلال التحليل الدقيق لمصادر العملاء المحتملين.
متابعة دفتر الأستاذ ليكون واضح ودقيق لتجنب حالات عدم التطابق عند إغلاق الحسابات. تتبع الإيرادات والمصروفات (المؤجلة أو المستحقة)، قم بإعداد الإشعارات التنبيهية لفترة إغلاق الدورة أو للتحكم في مستويات التدفق النقدي. بالإضافة الى ذلك يمكنك تسجيل الدفعات المقدمة وتسويتها بسهولة ويسر.
تتبع الرصيد الذي يدين لك العملاء به تجاه فواتير المبيعات التي أرسلتها إليهم بالفعل. يمكنك أيضاً تحميل تفاصيل حسابات القبض باستخدام أداة "إنشاء الفواتير الإفتتاحية".
إذا كنت تتعامل مع عملاء مختلفين من موردين وزبائن فستحب ERPMax بلا شك. يتيح لك ERPMax تقديم منصة لعملائك لإدخال وتسجيل الطلبات أو العطاءات وعرض حالة المشروع و يمكنهم أيضًا طرح مشكلات الدعم ، ومسح الفواتير المدفوعة ، وغيرها الكثير. يمكنك أيضًا استخدامه للإعلانات وكذلك يمكنك منح عملائك تجربة كاملة سلسة أثناء انتظارهم لتوصيل خدماتك.
تخلص من انقطاع رسائل البريد الإلكتروني المهمة عن طريق مزامنة حسابات البريد الإلكتروني في ERPMax. من خلال مسار موحد لجميع المراسلات والردود التلقائية على رسائل البريد الإلكتروني الواردة ، يمكنك الاعتماد على التواصل السلس مع جميع أصحاب المصلحة (سواء كانوا أعضاء فريق المشروع الداخلي أو العملاء الخارجيين).
يمكن أن تكون وثائق المشاريع معقدة، لذا من المهم أن يتمكن الجميع من الوصول إلى الملفات التي يحتاجونها. يجعل ERPMax إمكانية الوصول سهلة، من خلال تحميل لملفات الوسائط المتعددة (مثل الصور ومقاطع الفيديو والمستندات) ومشاركتها مع الفريق. يمكنك اختيار تحميل الملفات مباشرة أو استخدام رابط ويب.
لمنع نفاد المخزون، تتبع مستوى إعادة طلب السلعة. عندما ينخفض مستوى المخزون إلى ما دون المستوى المحدد، يقوم ERPMax تلقائيًا بإنشاء طلب مواد. يساعدك هذا على تجديد المخزون في الوقت المناسب تمامًا وتقليل فرص استنفاد المخزون الفجائية.
تم طرح هذه الميزة لتجار التجزئة والموزعين على نطاق واسع، وأصبحت إدارة الخصومات والعروض والحملات بناءاً على السعر أو الكمية أو المبلغ أسهل من أي وقت مضى. باستخدام العروض الترويجية، يمكنك إدارة خصومات السلع لأطراف أو شروط مختلفة. ستقوم العروض الترويجية بتغيير قواعد التسعير المعمول بها تلقائيًا.
يتضمن ERPMax خيارات لتنبيه الموردين بطلبات عروض الأسعار وأوامر الشراء. يمكن أن تختلف عملة المورد عن عملة شركتك، وسوف يتعامل برنامجنا مع جميع أسعار الصرف والتحويل بين العملات تلقائيا.
استخدم منصة الموردين لمساعدة الموردين على إدارة عملهم. يمكن للموردين تقديم طلبات عروض الأسعار وعروض الأسعار التلقائية، أو الوصول إلى أوامر الشراء الجارية والإيصالات. يمكن للموردين أيضًا رفع فواتير الشراء للطلبات المستوفاة. يمكنك بعد ذلك التحقق من هذه الفواتير للموافقة النهائية.
تعرف على المبلغ المستحق لمورديك وتتبع تواريخ الاستحقاق أو هرمية الدفع في تقرير الحسابات الدائنة. بمجرد دفع الفاتورة، ما عليك سوى إدخال الدفع. يمكنك حتى استيراد جميع فواتيرك الحالية باستخدام أداة "إنشاء الفواتير الإفتتاحية".
لا تضيع الوقت في إرسال فواتير التجديد كل شهر. استخدم ميزة الاشتراكات للحصول على الفواتير التي يتم إنشاؤها تلقائيًا.
تعد إدارة المعاملات بعملات مختلفة أمرًا بسيطًا في ERPMax. أرسل الفواتير وأضف النفقات بأي عملة، ودع النظام يحولها إلى عملتك الأساسية. يمكنك حتى مشاهدة المعاملات المالية والتقارير بعملات متعددة.
لا تفوت أي شيء من العملاء المحتملين. يجعل ERPMax من السهل تحويل جميع التفاعلات مع العملاء المحتملين والحاليين إلى بيانات حتى لا يضطر فريق المبيعات لديك إلى التشتت بين التطبيقات والبرامج وقواعد البانات المختلفة لتجميع المعلومات. باستخدام تنبهات الإتصال، يمكنك تلقي إشعارات مباشرة بالمكالمات الواردة على سطح المكتب. يمكنك أيضًا تحويل رسائل البريد الإلكتروني الوارد إلى عملاء محتملين ليتم متابعتهم وفق الأصول.
قلل من عبء العمل اليدوي عن طريق أتمتة توزيع العملاء المتوقعين تلقائيًا بين أعضاء الفريق باستخدام طريقة التوزيع الدوري أو طريقة التوزيع بناءاً على العبئ. يتيح ذلك مزيدًا من الوقت للرد على العملاء ، مما يمكّن فريق المبيعات لديك من انجاز التزاماته في الوقت المحدد.
كن على إطلاع على الصورة الكاملة لفريق المبيعات. يتضمن ERPMax تقارير جاهزة لمراقبة أداء الفريق وتحليل حركة العملاء المحتملين أو مرحلة المبيعات لجميع العملاء المحتملين. يمكنك أيضاً زيادة كفاءة الفريق بإشراك أكثر من موظف ليتعاونوا على خدمة العميل المحتمل باستخدام أدوات تعيين المهام.
يتضمن نظام إدارة علاقات العملاء في ERPMax عرضًا لفرص المبيعات والتسويق المهمة في اي وقت. يساعدك هذا في صياغة إستراتيجية لزيادة معدلات التحويل من زبون محتمل الى صفقة.
الانطباعات الأولى مهمة. قم بصياغة ارقى عروض الأسعار وحافظ على اتساق المستندات مع قوالب الطباعة.
أداة CRM الخاصة بنا تجعل نسبة تحويل زبون محتمل الى صفقة مرتفعة. استخدم حملات البريد الإلكتروني للتسويق المستهدف ، وأرسل رسائل بريد إلكتروني موحدة إلى عملائك من خلال الرسائل الإخبارية الجميلة، وقم بجني فوائد حملاتك من خلال التحليل الدقيق لمصادر العملاء المحتملين.
تتبع المواعيد النهائية للمشروع والتقدم مع نظرة عامة واضحة. خطط مسبقًا للمشاريع القادمة ، باستخدام التنبؤات بناءً على المشاريع المماثلة ، وتقدير المواعيد النهائية بشكل أكثر دقة.
اكتشف أحدث الطرق لإدارة المشاريع باستخدام منهجية التركيز على المهام لتبسيط وتسريع إنجاز المشاريع. وضوح كامل في سير المشروع، وتقليل من مشاكل التواصل خلال المشروع، ERPMax يجعل من السهل التساعد والمشاركة بين أعضاء الفريق لإتمام المشروع على أكمل وجه وفي الوقت المحدد. قم بتقسيم المشروع إلى مهام متناهية الصغر ليسهل عليك متابعتها وتقدير الجهد والوقت اللازم لإتمامها، وقم بتعيين هذه المهام لأعضاء الفريق كلٌ حسب خبرته. قم بتقييم سير المشروع بشكل متواصل ورتب الأولويات ومواعيد التسليم بدقة وكفاءة عالية.
اجعل الحياة العملية أسهل باستخدام برنامج إدارة المشاريع البسيط والمرن. قم بإنشاء المهام وتعيينها لموظفيك. سيضيف النظام تلقائيًا المهام في قائمة أعمالهم للحفاظ على المهام وتتبع المهام الخالية من المتاعب. ومع الإشارات التنبيهية والدردشة في اي وقت.
قد تكون إدارة المشاريع وجميع مستنداتها صعبة ، ومن الضروري أن يتمكن الجميع من الوصول إلى الملفات المهمة. يتيح لك ERPMax تحميل ومشاركة ملفات الوسائط المتعددة (مثل الصور ومقاطع الفيديو والمستندات). يمكنك اختيار تحميل الملفات مباشرة أو استخدام رابط ويب.
تجنب انقطاع رسائل البريد الإلكتروني المهمة عن طريق سحب حسابات البريد الإلكتروني إلى ERPMax. من خلال نماذج الردود الجاهزة والردود التلقائية بإمكانك الإعتماد على إتصال دائم وسلس مع جميع أصحاب المصلحة (سواء كانوا أعضاء فريق المشروع الداخلي أو العملاء الخارجيين).
ابق على اطلاع على ميزانيات المشروع ونفقاته من خلال رؤى دقيقة وحديثة. قم بتخطيط التكلفة لكل مرحلة من مراحل المشروع ، وخصص الميزانيات مقابل المشاريع ، واطلع على المبلغ الذي تم إنفاقه من ميزانيتك المخصصة - كل ذلك بشكل سلس وسريع.
تتبع مهمام المشروع بناءاً على ما يجب أن يتم انجازه. سجل تكاليف موارد المشروع والفواتير لتحصل على رؤية واضحة لربحية المشروع. أربط مهام المشروع بشكل مباشر بجدولة الرواتب لإصدار المرتبات مباشرة.
سجل كل شيء مع عملائك وفريقك. باستخدام ERPMax ، يمكن للعملاء عرض حالة المشروع، و يمكنهم أيضًا طرح مشكلات الدعم ، ومسح الفواتير التي تم دفعها ، وما إلى ذلك. يمكنك أيضًا استخدامه للإعلانات وكذلك يمكنك منح عملائك تجربة كاملة سلسة أثناء انتظارهم لتوصيل خدماتك.
يتضمن ERPMax لوائح معلومات يمكنك تكيفها لمساعدتك في تبسيط مشاكل الخدمة. تساعدك النظرة الشمولية في الزمن الحقيقي على تحديد الصعوبات وتنفيذ أفضل الممارسات بشكل أسرع وبجودة عالية وخدمة احترافية.
يجعل ERPMax من السهل تحويل جميع التفاعلات إلى بيانات حتى لا يضطر فريق الدعم لديك إلى التشتت بين التطبيقات والبرامج وقواعد البانات المختلفة لتجميع المعلومات. باستخدام تنبيهات الإتصال، يمكنك تلقي إشعارات مباشرة بالمكالمات الواردة على سطح المكتب. يمكنك أيضًا تحويل رسائل البريد الإلكتروني الوارد إلى تذاكر لمتابعتها بالشكل الصحيح.
قلل من عبء العمل اليدوي عن طريق أتمتة توزيع وتعيين التذاكر تلقائيًا بين أعضاء الفريق باستخدام طريقة التوزيع الدوري أو طريقة التوزيع بناءاً على العبئ. يتيح ذلك مزيدًا من الوقت للرد على العملاء، مما يمكّن فريق الدعم والعناية بالزبائن من انجاز التزاماته في الوقت المحدد.
التشارك والمساعدة لحل تذاكر الدعم عن طريق تعيين أكثر من موظف على بعض التذاكر. كما يحتوي ERPMax على تقارير جاهزة ومعدة مسبقاً لمراقبة أداء فريق الدعم وتحليل التذاكر.
إضفاء الطابع الشخصي على تجربة العملاء مع اتفاقيات مستوى الخدمة (لسياسة الدعم وأوقات الاستجابة والحل ، وما إلى ذلك) بناءً على التوقعات التي حددتها مع العملاء. يمكنك تتبع التجارب لتحسين عملية الدعم.
ارفع مستوى تفاعل عملائك مع نظامك وعزز تجربة العملاء. يمكن لعملائك تتبع حالة مشكلاتهم ومراسلات فريقك في منصة مشكلات ERPMax. ما عليك سوى دعوة العملاء كمستخدمين في حساب ERPMax الخاص بك والسماح لهم بجني فوائد الشفافية الكاملة - فتح أوامر المبيعات ، وتتبع الشحنات عبر حالة إشعار التسليم ، ورفع التذاكر للمشاكل ، وتتبع تفاصيل الحل.
قلل حمل التذاكر عن طريق إنشاء مقالات مساعدة وأسئلة متداولة واضحة ، حتى يتمكن فريق الخدمة لديك من العمل على المشكلات المعقدة التي تحتاج إلى اهتمامهم. لا يؤدي هذا إلى توسيع قاعدة معارفك فحسب ، بل يمكّن عملائك أيضًا من إيجاد الحلول دون الحاجة إلى انتظار وكيل.
باستخدام ميزة جدول الصيانة ، يمكنك تجنب فقدان زيارات الصيانة. سجّل الموظف والعمل المنجز في كل زيارة واحصل على ملاحظات العملاء ، كل ذلك بنقرة واحدة.
ابحث هنا عن جميع المعلومات حول الأصول في مكان واحد. تتضمن دورة حياة الأصل ، التي تم إنشاؤها بعد شراء أو استلام أحد الأصول ، كل إجابة قد تحتاجها - حالة الأصل ، والوصي ، والموقع ، والضمان والتأمين ، وجدول الاستهلاك ، ونقل الأصول، والبيع والحركات، وغيرها الكثير. بشكل شفاف وواضح تمامًا.
يتميز ERPMax بمخزون متكامل بحيث يمكنك بسهولة إدارة جميع المعلومات حول أحد الأصول. العناصر المجمعة أو المتسلسلة؟ قم بالاختيار. امسح البركود بكاميرا موبايك للحصول على بحث سريع ومخرجات أسرع واتخاذ قرارات تعتمد على البيانات بناءً على توفر الأصول والمواقع ومعلومات كثيرة. عند شراء أحد الأصول ، يقوم النظام تلقائيًا بإنشاء سجل الأصل استنادًا إلى المعلومات المخزنة في الصنف الرئيسي.
يتم شراء الأصول من خلال إيصالات الشراء (إيصالات استلام البضائع) أو فواتير الشراء. يقوم النظام مباشرة بإنشاء سجل للأصل ، بناءً على المعلومات المخزنة في الصنف الرئيسي. يمكن تحديث طرق الاستهلاك والجدول الزمني وتفاصيل التأمين والمزيد ببضع نقرات.
ببضع نقرات أيضاً، يمكنك بيع الأصول التي لم تعد بحاجة إليها. لا داعي بعد الآن للإحتفاظ بدفاتر محاسبية لهذه العمليات، حيث أن النظام يقوم بإنشاء الحركات والقيود المتعلقة ببيع الأصول تلقائياً مما يجعل العملية سريعة وسلسة.
تعمل محاسبة الأصول الآلية على إزالة متاعب إدخالات الإستهلاك اليدوية. تكوين جداول الاستهلاك لفئات مختلفة من الأصول ، ومشاهدة البرنامج لحساب تلقائي لمبلغ الاستهلاك أو التواريخ وإنشاء إدخالات محاسبية.
إذا لم تعد بحاجة إلى أحد الأصول، يمكنك التخلص منه بنقرة واحدة فقط. يتم التعامل مع الحركات والقيود المحاسبية تلقائياً حتى تظل العملية سلسة دائما.
إذا زادت قيمة الأصل أو انخفضت فجأة ، فيمكن تسجيلها باستخدام ميزة "ضبط قيمة الأصول". سيقوم النظام بإنشاء الحركات والقيود المحاسبية (بناءً على قيم إعادة الضبط التي تم إدخالها) وإعادة حساب مبالغ الإستهلاك.
تحديد العقبات ومراقبة الأداء وتحسين تقديم الخدمة من خلال ميزات إعداد التقارير. تمكّنك التقارير القياسية الجاهزة والتقارير المعدلة سهلة الإنشاء من التحليل المستند إلى البيانات لاتخاذ قرارات أفضل.
مُنشئ مواقع ويب احترافي بسيط وسهل وقوي مع إمكانات وميزات متقدمة لتعديل شكل ومظهر موقع الويب الخاص بك وجعله يتناسب مع علامتك التجارية.
قم ببناء الموقع الإلكتروني الخاص بك بسهولة وحرفية مع دعم أجهزة الموبايل تلقائياً. كما يمكنك استخدام أحدث تقنيات Bootstrap 4 إذا كنت تملك الخبرة لذلك. تعديل وتكييف مظهر موقعك الالكتروني بسهولة ليعمل بسلالسة لأي حجم شاشة. يوفر منشئ مواقع الويب تجربة مثالية لمجموعة واسعة من الأجهزة - الهواتف المحمولة والأجهزة اللوحية وأجهزة الكمبيوتر.
من الأهمية بمكان أن يحتل موقع الويب الخاص بك مرتبة عالية بالنسبة للكلمات الرئيسية التي يبحث عنها عملاؤك المحتملون. عزز ظهور منتجاتك وعروضك عن طريق مُحسّنات محرّكات البحث لموقعك. وسّع نطاق وصولك وتمكن من جذب الجمهور في دقائق.
سواء كان ذلك لعملك أو لنفسك ، يمكن للمدونة الجيدة أن تساعد في وضع علامتك التجارية كرائدة في مجال عملك وإنشاء علاقات أقوى مع العملاء. يمكن أن يكشف الرد على التعليقات والأسئلة الموجودة على مدونتك ما يحبه عملاؤك وما يبحثون عنه - أي شيء من التعليقات على منتجك إلى الأسئلة الشائعة حول شركتك. قم بإنشاء مدونة مذهلة ، وقم بتنمية مجتمعك ، وشارك أفكارك.
هل يقوم ERPMax ببناء مواقع الويب أم بإنشاء متجر عبر الإنترنت؟ يمكن الإجابة عن هذا السؤال عند تجربة قوة اثنين معاً في موقع واحد. حيث تمكنك من القيام بإعداد واجهة متجرك عبر الإنترنت بالطريقة التي تريدها - واضافة مجموعة منتجات جميلة ومعارض منتجات وإضافة سريعة إلى عربة التسوق والمزيد. قم بتعديل صفحة منتجك وصفحات عربة التسوق لتلبية احتياجات عملك بالشكل الذي تراه مناسباً.
تتيح لك ميزة "النماذج الالكترونية" إنشاء نماذج ديناميكية على موقعك الالكتروني. يمكن استخدمها لجمع أي معلومات ، مثل عناوين العملاء وتفاصيل الاتصال الخاصة بك ، أو مطالبات نفقات موظفيك وإجازاتهم. لا يتطلب الأمر سوى نقرة واحدة لتبدأ بجمع معلومات المستخدمين تلقائياً.
يعمل تسجيل الدخول عن طريق وسائل التواصل الاجتماعي على تسريع عملية إعداد مستخدمين جدد من خلال السماح لهم بتسجيل الدخول إلى موقع الويب الخاص بك عبر حساب Google أو Facebook. - فقط تقوم بأنشاء ذلك لمرة واحدة و سوف يساعدك ذلك على اكتساب المستخدمين بسهولة.














